SnailJobPro 监控大盘
为什么要做监控大盘?
SnailJob 开源3年来接触了各种各样的问题比如OOM、内存过大、线程过多、数据库连接池等等问题,每次在处理这些问题的时候实在头疼,大部分用户没有任何监控信息 所以每次 一半靠猜、一半靠看日志(一点一点的看), 所以需要一个完善的监控大屏尤为重要,另外除了JVM和系统的监控指标外,SnailJob更应该关注业务的指标 比如 SnailJob内部的线程池监控、每个节点的请求量、每个定时任务的成功率、任务调度的耗时、任务执行的耗时等等信息都是需要我们关注的。
监控分类
JVM维度
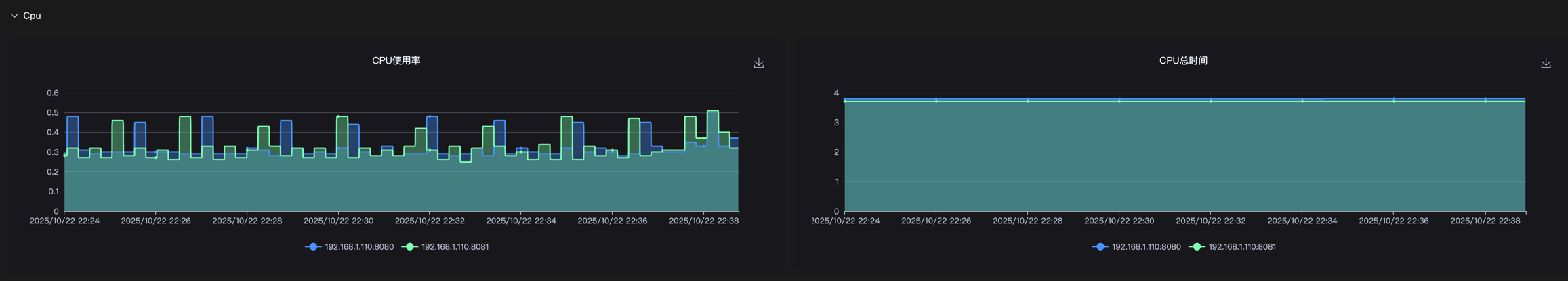
CPU监控
通过分析JVM进程CPU使用率,可以发现CPU密集型任务、线程池配置问题、死循环或无限递归等性能问题。

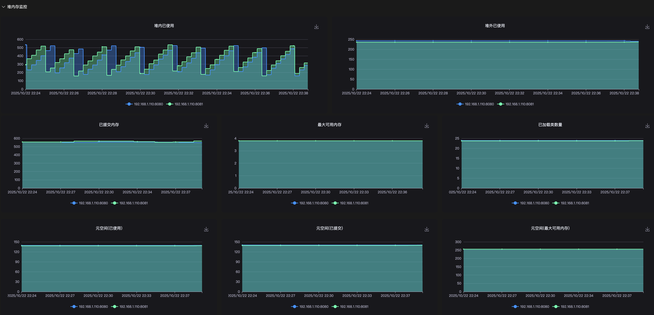
堆监控
监控JVM堆内存使用情况,预防内存溢出和优化内存配置。实时显示堆内存的分配、使用和回收情况,帮助识别内存泄漏、大对象占用、内存碎片等问题,指导堆内存大小设置和垃圾回收策略选择。
优化建议:
调整堆内存大小参数
-Xms、-Xmx,优化新生代和老年代比例-XX:NewRatio,使用内存分析工具如MAT进行内存泄漏分析

